System introduction
RED-MOS4.0 is an open sharing platform integrating coal mine IIoT platform, coal mine special geographic information platform, data fusion and ai analysis, integrated communication, linkage rules engine and low-code editor and other capabilities as a whole, and can build coal mine safety production integrated scheduling, a map application, safety monitoring and linkage, automation centralized control and professional integrated control and other business systems through the “drag, pull, drop” operation + low-code development.

Platform capability
Low-code editing ability

Page Design and Editing
The platform provides a rich library of text, charts, various controls and other material models from which users can obtain various types of resources by the “drag, pull, drop” operation, and then configures the data for various types of resources to complete the development of functional pages, with page editing support for large screen, medium screen and mobile and other terminals adapted to the display.

GIS Scene Editor
The GIS scene editor implements the loading and rendering of spatial data such as coal mine roadway, stratum, mining face, drilling hole, etc., supports the automatic loading of all kinds of OT and IT data such as personnel, machine, environment, management, etc., as well as the editing tools such as style setting, layer setting, scene management, etc., so that it can implement the comprehensive integration and application of 2D and 3D GIS scenes based on the whole mine.

2D-3D Configuration Editor
2D-3D configuration editor is an open editing platform for coal mine production automation system, with abstract 2D-3D equipment model and animation as the carrier. It is able to express the real-time production process and the real-time status of each link of the process in real time, and provide control buttons to implement he start-stop and linkage control of the equipment, etc. The platform provides a large number of equipment model libraries.

Form Editor
Form Editor is a form designer for daily business data management that can be configured for data addition, deletion, modification, checking, etc. Users can freely design data models and automatically build tables to achieve work tickets, data reporting and other similar business management functions.

Data Flow Orchestration
Data flow orchestration is an important part of low-code platform. Data flow orchestration provides data interfaces for 2D and 3D GIS scenes, configurations and pages. Data flow orchestration provides interface registration, interface flow arrangement and other functions, and data flow editing can implement data interface to meet page and analysis application.

Linkage Process Orchestration
It can provide visual process scheduling in the face of the coal mine safety production process of the alarm linkage process, equipment control process, emergency rescue and linkage, etc.
Platform Built-in Capabilities

Equipment IoT Platform (RED-IOT)
The first step in the construction of intelligent mines is to implement the interconnection and interoperability of the equipment above and under the mine, and based on this, the collection, storage, display, analysis and control of data can be implemented. RED-IOT is an industrial IoT support platform to implement the intelligent construction of coal mines, and is an important part of the RED-MOS 4.0 platform. In the downward direction, based on the unified gateway layer, it can implement the unified access to custom protocol data (protocol-driven) and industrial automation data and can automatically cleans, models and stores the accessed data through the static data and dynamic data defined by the device model; in the upward direction, it can provide all kinds of device data services for the application layer; at the same time, the device model can support on-line monitoring, alarm rule setting, and device rule controlling. This is a powerful support for the intelligent construction of coal mine. The composition of RED-IOT includes: intelligent gateway, equipment model management (attributes, event management, various commands, alarm rules, etc.), equipment data storage and service management.

Coal Mine Geographic Information Platform (RED-GIS)
RED-GIS is a coal mine-specific 2D-3D gis platform for dynamically constructing roadway topological relations based on spatial data such as underground roadway, working face, geological structure, etc. and for providing spatial data editing and storage, coal mine underground location service, and 2D-3D rendering. The red-gis platform encapsulates the functions of coal mine GIS and provides a perfect Javascript secondary development interface, which allows users to have powerful GIS functions without paying attention to the details of GIS implementation, and using only the simple and easy-to-use interface. The red-gis platform provides a full range of location services for the intelligent construction of coal mines: positioning of personnel, machines, environment, management, etc., inspection path planning, disaster avoidance route analysis, spatial query and analysis, emergency rescue command and other location services.

Graphics Collaborative Updating Platform (RED-CD)
Graphics collaborative updating platform implements unified management and dynamic updating of the graphics of various specialties such as mine geology, surveying, ventilation, electromechanics, mining, etc., which enables various departments to obtain the latest graphics and data information of other specialties of the mines in real time, dynamically and comprehensively, and implements data sharing and collaborative work among various specialties.

Video Fusion and ai Analysis Platform
Video fusion platform is based on the GB28181-2016 standard, to implement the unified integration and forwarding of network cameras of various manufacturers, while it can the ai algorithm configuration of the camera based on the ai algorithms accumulated by China TX to form the video fusion and ai analysis platform for early warning and alarm (video streaming segments, images). It supports HIK, Dahua, Uniview and other brands of IPC, NVR, DVR access, national standard cascade as well as RTSP/RTMP and other video protocol conversion.

Converged Communication and Intelligent Scheduling
Converged communication and intelligent scheduling service (TX-3DCCS) is a visual and intelligent converged communication service integrating different terminals such as wired phones, 4G mobile phones, 5G mobile phones, scheduling computers, voice broadcasting, intelligent mining lamps, and individual equipment. The service can integrate various communication terminals in two- and three-dimensional GIS scenes of coal mines, implement three-dimensional call and intelligent voice scheduling, truly implement highly intelligent application of “detaching from the mouse and keyboard and liberating both hands”, and effectively enhance the scheduling and communication efficiency of mines in both normal and non-normal situations.

Data Fusion and Mining Analysis Platform
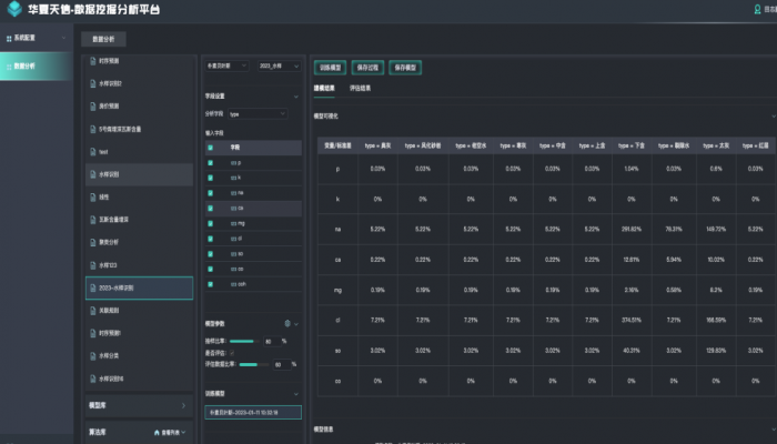
Data fusion is the integration and fusion of coal mine core data and layering for data application and analysis needs. Through distributed, highly available storage mechanism and specialized data management means, data is cleaned to meet data standards and improve data quality and security. The data also will be precipitated into data assets for providing data services uniformly to the outside world. The data mining analysis service is based on time series data, and implements a visual data mining platform for data sample collection, sample data training, training model output and application process. The data mining process and model are uniformly stored and portable, and can provide independent algorithm use interface to enrich various algorithm applications in business.
Platform application
-
01Easy to Learn, Use and OperateApplication system is developed by drag-and-drop and it is easy to learn, use and operate, so that everyone in the enterprise can become a developer, greatly improving application efficiency and reducing communication costs.
-
02Wide CoverageThe built-in technology of the platform covers a wide range, covering all the technical components of the coal mine intelligent application system, not only built-in mature coal mine 2D and 3D GIS, as well as configuration editing and publishing capabilities, but also has the ability of data fusion and mining analysis.
-
03One-stop Development PlatformIt provides a one-stop development platform, reducing the development costs of coal mine intelligent construction enterprises, and greatly improving the development efficiency of the system.
-
04More ProfessionalCoal mining enterprises can quickly build an integration and fusion system of multi-source heterogeneous data and information, improve the intelligent acceptance score ability, improve the user's ability to analyse massive data. Professional users can build their own applications according to their needs to make the business capabilities of the system more professional.
-
05Controllable and Easy to MaintainProducts developed through RED-MOS4.0 configuration or low-code have independent intellectual property rights, and their products are controllable and easy to maintain.
-
06Easy to Operate and MaintainThe system is deployed based on Docker containers, supporting one-click remote deployment and maintenance, easy to operate and maintain.



京公网安备11010502059295号